Начало работы с ClickStack
Благодаря готовым Docker-образам начать работу с ClickStack очень просто. Эти образы собраны на основе официального Debian-пакета ClickHouse и доступны в нескольких вариантах для разных сценариев использования.
Локальное развертывание
Самый простой вариант — единый образ (single-image distribution), который включает все основные компоненты стека, упакованные вместе:
- HyperDX UI
- OTel collector
- ClickHouse
Этот образ «все-в-одном» позволяет запустить полный стек одной командой, что делает его удобным для тестирования, экспериментов или быстрых локальных развертываний.
Развертывание стека с помощью Docker
Следующая команда запустит OTel collector (на портах 4317 и 4318) и HyperDX UI (на порту 8080).
Чтобы сохранять данные и настройки между перезапусками контейнера, вы можете изменить приведённую выше команду Docker, чтобы примонтировать пути /data/db, /var/lib/clickhouse и /var/log/clickhouse-server.
Например:
Перейдите в HyperDX UI
Перейдите по адресу http://localhost:8080, чтобы получить доступ к HyperDX UI.
Создайте пользователя, указав имя пользователя и пароль, удовлетворяющий требованиям к сложности.

HyperDX автоматически подключится к локальному кластеру и создаст источники данных для логов, трассировок, метрик и сеансов, что позволит вам сразу начать изучать продукт.
Изучите продукт
После развертывания стека попробуйте один из наших примерных наборов данных.
Чтобы продолжить работу с локальным кластером:
- Пример набора данных — загрузите пример набора данных из нашего публичного демо и продиагностируйте простую проблему.
- Локальные файлы и метрики — загрузите локальные файлы и настройте мониторинг системы на OSX или Linux с использованием локального OTel collector.
Либо вы можете подключиться к демо-кластеру, где доступен более крупный набор данных:
- Удалённый демонстрационный набор данных — изучите демо-набор данных в нашем демо-сервисе ClickHouse.
Развертывание с ClickHouse Cloud
Пользователи могут развернуть ClickStack с использованием ClickHouse Cloud, получая полностью управляемый и защищённый бэкенд при сохранении полного контроля над ингестией, схемой и процессами наблюдаемости.
Создание сервиса ClickHouse Cloud
Следуйте руководству по началу работы с ClickHouse Cloud, чтобы создать сервис.
Копирование параметров подключения
Чтобы найти параметры подключения для HyperDX, перейдите в консоль ClickHouse Cloud и нажмите кнопку Connect на боковой панели.
Скопируйте параметры HTTP-подключения, в частности HTTPS-эндпойнт (endpoint) и пароль.

Хотя для подключения HyperDX мы будем использовать пользователя default, мы рекомендуем создать выделенного пользователя при переходе в продакшн.
Развертывание с помощью Docker
Откройте терминал и экспортируйте скопированные выше учётные данные:
Выполните следующую команду docker:
Будет запущен OTel collector (на портах 4317 и 4318), а также интерфейс HyperDX (на порту 8080).
Переход в интерфейс HyperDX
Перейдите по адресу http://localhost:8080, чтобы открыть интерфейс HyperDX.
Создайте пользователя, указав имя пользователя и пароль, соответствующий требованиям к сложности.

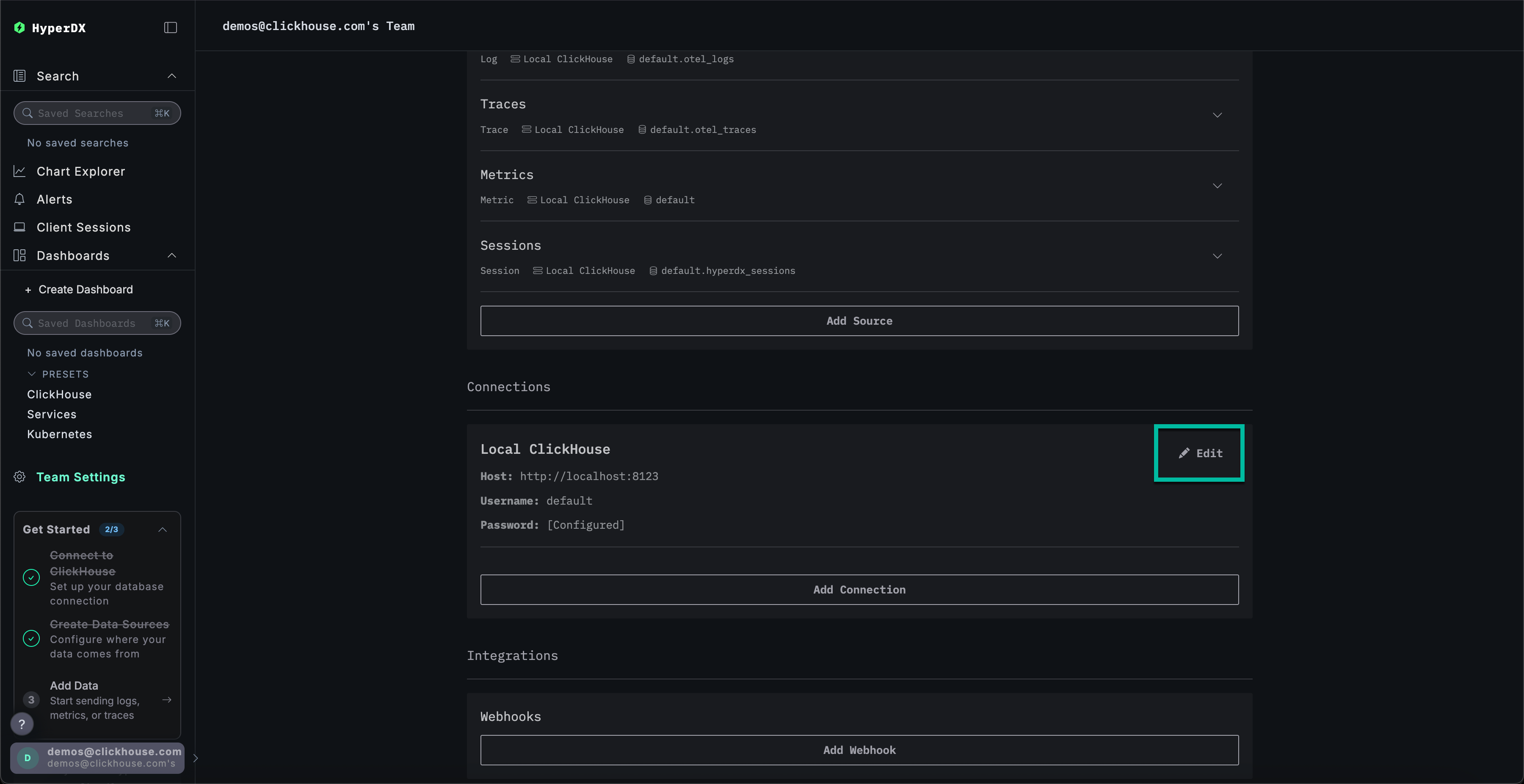
Создание подключения к ClickHouse Cloud
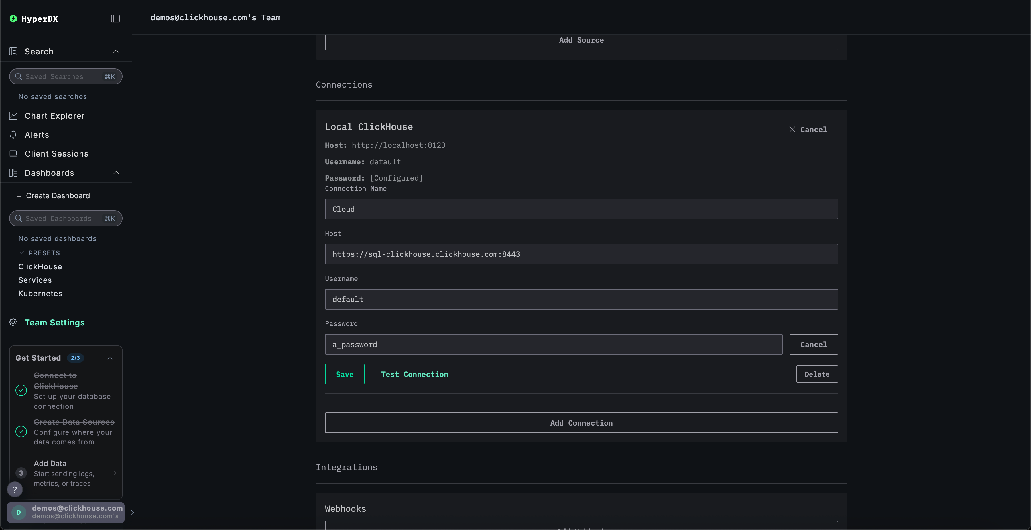
Перейдите в Team Settings и нажмите Edit для Local Connection:

Переименуйте подключение в Cloud и заполните форму учётными данными вашего сервиса ClickHouse Cloud, затем нажмите Save:

Изучение продукта
После развертывания стека попробуйте один из наших примерных наборов данных.
- Пример набора данных — загрузите пример набора данных из нашего публичного демо и продиагностируйте простую проблему.
- Локальные файлы и метрики — загрузите локальные файлы и отслеживайте состояние системы на OSX или Linux, используя локальный OTel collector.
Локальный режим
Локальный режим — это способ развернуть HyperDX без необходимости проходить аутентификацию.
Аутентификация в этом режиме не поддерживается.
Этот режим предназначен для быстрого тестирования, разработки, демонстраций и отладки, когда аутентификация и сохранение настроек не требуются.
Облачная версия
Вы можете использовать облачную версию HyperDX в локальном режиме, доступную по адресу play.hyperdx.io.
Самостоятельно размещаемая версия
Запуск с помощью Docker
Локальный образ в режиме самостоятельного размещения также поставляется с преднастроенными коллектором OpenTelemetry и сервером ClickHouse. Это упрощает приём телеметрических данных из ваших приложений и их визуализацию в HyperDX при минимальных внешних настройках. Чтобы начать работу с этой версией, просто запустите контейнер Docker с пробросом необходимых портов:
Вам не будет предложено создать пользователя, так как локальный режим не включает аутентификацию.
Полные реквизиты подключения
Чтобы подключиться к своему внешнему кластеру ClickHouse, вы можете вручную ввести реквизиты подключения.
Либо, для быстрой оценки продукта, вы можете нажать Connect to Demo Server, чтобы получить доступ к предзагруженным наборам данных и опробовать ClickStack без какой-либо настройки.

При подключении к демо-серверу пользователи могут изучать набор данных, следуя инструкциям по демонстрационному набору данных.